E’ firmato G DATA il Network Monitoring che non lascia nulla al caso

Dalla stampante al server – con G DATA Network Monitoring gli amministratori di sistema hanno lo stato della propria rete aziendale sempre sotto controllo, da qualsiasi località. Ora è possibile anticipare eventuali disservizi delle periferiche o dei server, interruzioni dei servizi di rete o potenziali indisponibilità dello shop online aziendale di cui ci si sarebbe accorti solo a giochi fatti. Grazie alla personalizzazione di parametri, regole e statistiche in tempo reale, i responsabili IT ricevono avvisi tempestivi – anche qualora si tratti semplicemente della necessità di sostituire la cartuccia di una stampante. G DATA presenta il modulo per il monitoraggio della rete, assoluta novità del CeBIT, nel padiglione 6, stand D16.

 

G DATA Network Monitoring 1

 

 

L'interruzione dei servizi di rete e eventuali cali di prestazioni dell'infrastruttura IT sono sempre molto costosi per le aziende. Con G DATA Network Monitoring gli amministratori di sistema ottengono informazioni di valore, minimizzano il rischio di downtime imprevisti e incrementano notevolmente le produttività generale dei propri sistemi IT.

Bastano pochi click per impostare regole individuali, con il cui supporto l'amministratore di sistema può monitorare qualsiasi apparecchio presente nella rete aziendale.

 

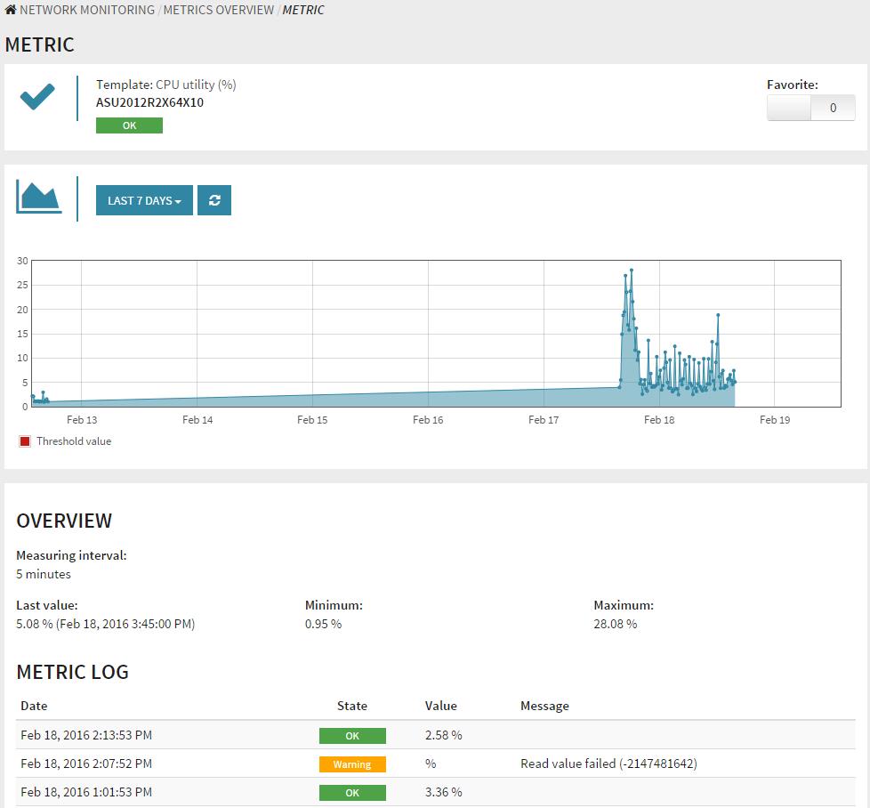
G DATA Network Monitoring 2

 

La panoramica chiara presenta eventuali criticità con un semplice sistema "a semaforo”, e consente ai responsabili IT di mantenere il pieno controllo dello stato operativo di ogni dispositivo.

Il modulo aggiuntivo G DATA Network Monitoring può essere acquistato in presenza di una licenza delle solzioni G DATA Antivirus Business, Client Security Business, Endpoint Protection Business o Managed Endpoint Security.

Corsair